行业知识

切断阀突然关闭故障原因分析

2024-09-20 08:00:07 od网页版入口_OD(中国)官方

切断阀突然关闭故障原因分析

一、设备概况及简介

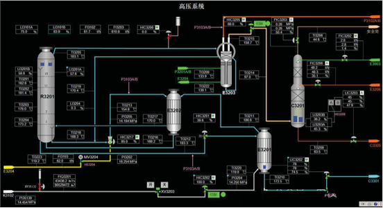
化肥从合成氨装置来的二氧化碳气体压力0.15MPaA、温度40℃,经过CO2液滴分离罐(V111)进入二氧化碳压缩机(K102)。一段出口CO2经冷凝器E111后与工厂空气管网来的一定量的空气混合进入分离器V112。压缩机二段出来的温度约169℃的二氧化碳进入脱氢反应器,在脱氢反应器(R101)中H2与O2反应转化为H2O。脱氢后二氧化碳含氢及其它可燃气体小于50ppm,脱氢的目的是防止高压洗涤器(E203)排出气发生爆炸。脱氢后二氧化碳的温度约215℃(视二氧化碳气体中氢含量而定),再经冷却、分离后进入二氧化碳压缩机三段(在二氧化碳压缩机三段入口对二氧化碳气中的含氧量进行检测)。二氧化碳最终压缩到l5.0MPaA,送去汽提塔(E201)。如工艺流程图所示,HV_02是K102出口至E201的主路阀门。

图片关键词

图一高压系统流程图

二、故障经过

6月24日09:42,K-102CO2压缩机四段出口管线上安全阀起跳,四段出口流量计FT-137无指示,经现场确认,流量计无指示是由K-102四段出口至汽提塔入口切断阀HV-02关闭造成。仪表人员更换电磁阀并进行调校后,12:00交付三厂工艺人员使用。该阀关闭,造成尿素装置停车封塔4小时。

三、原因分析

(一)过程检查及分析

1.6月24日,阀门突关后,仪表人员迅速赶到 HV02 阀门现场,检查阀门定位器正常、随后检查电磁阀,从机柜间确认电磁阀 24VDC 供电正常,拆开HV-02电磁阀气路输出接头,发现无气源输出,在晃动电磁阀时,电磁阀有间歇性气源输出;

2.6月25日16:00,电仪部分析了阀门关闭原因,又对电磁阀进行了试验,解体了电磁阀,与机动处主管技术员共同确认电磁阀接线端子的底座松动。

(二)故障根本原因

1.直接原因:HV-02电磁阀接线端子的底座松动,24V供电时有中断,电磁阀失电排气,造成了进HV-02气缸的气源中断,阀门关闭。

2.间接原因:现场脚手架作业时,架杆与HV-02电磁阀间距过近,不排除作业过程中外力撞击电磁阀的可能性。

四、整改措施

1.更换新电磁阀;

2.利用尿素停车机会对同类型阀门进行检查;

五、总结与启示

1.现场电仪设备点多面广,且装置没有经历长期运行,对可能出现的故障或现象,要开阔思路。

2.对现场设备的状况及异常,要保持敏感,多问几个为什么,要有锲而不舍的探究精神。

TAG: 切断阀
首页
产品
新闻
联系